SD-WAN-Performance transparent machen: Monitoring, Analyse und intelligente Failover-Strategien
Wer heute ein modernes Firmennetzwerk aufbauen möchte, kommt an intelligenten WAN-Architekturen nicht vorbei. In Zeiten zunehmender Cloud-Nutzung, hybrider Arbeitsmodelle und geschäftskritischer Echtzeitanwendungen stehen Unternehmensnetzwerke unter stetig wachsendem Leistungsdruck. Technologien wie SD-WAN (Software-Defined Wide Area Network) haben sich als zentrale Bausteine moderner WAN-Architekturen etabliert, da sie mehr Flexibilität, bessere Ausfallsicherheit und eine intelligentere Verkehrssteuerung ermöglichen als klassische MPLS-basierte Strukturen.
Doch die bloße Implementierung einer Lösung garantiert noch keine optimale SD-WAN-Performance! Um eine stabile, leistungsfähige und kosteneffiziente Netzwerkinfrastruktur sicherzustellen, sind systematische Strategien zur Messung, Analyse und zum Benchmarking unerlässlich.
Die harten Fakten: SD-WAN-Metriken im Überblick
SD-WAN sorgt im Kern dafür, dass Daten und Informationen immer über den sichersten und schnellsten Weg übermittelt werden können. Dafür misst SD-WAN ständig bestimmte Performance-Kennzahlen, um herauszufinden, welche Leitung gerade die beste ist.
Durchsatz (Throughput) über mehrere Verbindungen
Im Gegensatz zur veralteten Datenübertragung können beim SD-WAN mehrere Internetverbindungen genutzt werden. Der Durchsatz (Throughput) misst, wie viele Daten am Ende tatsächlich und erfolgreich über all diese Verbindungen zusammen ankommen. Ähnlich wie im Straßenverkehr nutzt SD-WAN mehrere Autobahnen parallel, um mehrere Fahrzeuge gleichzeitig ans Ziel zu bringen. Ist eine Strecke überlastet, übernehmen die anderen (Traffic Steering). Das macht den Datenverkehr insgesamt ausfallsicherer und leistungsfähiger und bildet die Grundlage für ein redundantes Netzwerk.
→ Durchsatz = Menge an Daten, die tatsächlich und erfolgreich pro Zeit über eine oder mehrere Netzwerkverbindungen übertragen wird.
Latenz, Jitter und Packet Loss
Die Latenz misst, wie lange ein Datenpaket bis zum Ziel braucht, der Jitterwert die Schwankung dieser Zeit. Auch Paketverluste (Packet Loss) bekommen einen eignen Messwert. Eine gute Verbindung macht aus, dass alle drei dieser Werte niedrig sind. Eine hohe Latenz sorgt nämlich für Verzögerungen, hoher Jitter für Unregelmäßigkeiten und ein hoher Paketverlust für fehlende Informationen. SD-WAN überwacht diese Werte kontinuierlich und analysiert so, wie zuverlässig die Datenübertragung ist.
Um diese technischen Daten für den Menschen greifbar zu machen, werden diese Werte im MOS (Mean Opinion Score) zusammengeführt. Er zeigt auf einen Blick, wie die Qualität und Verbindung tatsächlich beim Nutzer ankommt. SD-WAN überwacht diese Werte kontinuierlich und analysiert so, wie zuverlässig die Datenübertragung ist.
→ SD-WAN Latenz messen = Die Zeit, die ein Datenpaket benötigt, um von der Quelle zum Ziel zu gelangen.
→ SD-WAN Jitter = Die Schwankung der Verzögerungszeit, mit der Datenpakete am Ziel ankommen.
→ SD-WAN Paketverlust = Daten gehen unterwegs verloren und erreichen ihr Ziel nicht.
→ MOS (Mean Opinion Score) = Ein zusammenfassender Wert, der die wahrgenommene Qualität von Sprach- und Videoanwendungen bewertet. Er sinkt sofort, wenn Latenz, Jitter oder Paketverlust steigen.
SLA-Compliance (Service Level Agreements)
SLAs (Service Level Agreements) geben den Maßstab der Mindestqualität vor, zum Beispiel bei Latenz, Verfügbarkeit oder Paketverlust. SD-WAN prüft laufend, ob diese vereinbarten Werte eingehalten werden. Mithilfe von SD-WAN QoS (Quality of Service) wird der Datenverkehr dabei priorisiert und entsprechend der definierten Qualitätsanforderungen gesteuert. Wird ein Grenzwert überschritten, wird der Datenverkehr automatisch auf eine bessere Verbindung umgeleitet. So hilft SD-WAN, die zugesicherte Servicequalität einzuhalten, reduziert Ausfälle und Beschwerden von Nutzern.
→ SLA = Die vereinbarten Qualitätswerte eines Servicevertrags, wie Verfügbarkeit oder Latenz, werden eingehalten.
Anwendungsspezifische Performance (z. B. VoIP, Video-Streaming)
Nicht jede Anwendung stellt die gleichen Anforderungen an das Netzwerk. Telefonie und Videokonferenzen benötigen niedrige Latenz und wenig Jitter, während Downloads vor allem Bandbreite brauchen. SD-WAN erkennt, welche Anwendung welches Bedürfnis hat und wie wichtig sie ist. Wichtige Echtzeit-Anwendungen bekommen automatisch den besten verfügbaren Weg, sodass kritische Anwendungen stets stabil laufen, auch wenn das Netzwerk stark genutzt wird.
→ Anwendungsspezifische Performance = Leistungspotenzial einzelner Anwendungen im Netzwerk, abhängig von ihren jeweiligen Anforderungen an Latenz, Jitter und Bandbreite.
Performance auf dem Prüfstand: SD-WAN Benchmarking in der Praxis
SD-WAN entscheidet automatisch, welche Internetleitung gerade am besten performt. Damit das funktioniert, braucht das System klare Vergleichswerte: die Performance-Kennzahlen. Diese analysiert und vergleicht SD-WAN kontinuierlich: Welche Leitung ist besser? Was leistet sie jetzt und was vor einer Stunde? Was verspricht der Vertrag und wie sieht die Realität aus? Auf dieser Grundlage sorgt Benchmarking dafür, dass Umschaltungen sinnvoll passieren, wichtige Anwendungen stabil laufen und Probleme gegenüber Providern objektiv belegbar sind.
Planung von Benchmarks
Bevor Tests für erste Analysedaten durchgeführt werden, legt das Netzwerk-Team fest, was auf welche Weise gemessen wird. Im Plan steht:
- Welche Leitungen oder Pfade sollen getestet werden?
- Welche Anwendungen (VoIP, Cloud, ERP) bekommen die höchste Priorität im Test?
- Wie oft soll gemessen werden? Ständig, stündlich, täglich?
Sobald diese Fragen beantwortet wurden, geht es an die Prüfung. Dafür kombiniert SD-WAN zwei Methoden, um automatisch zu entscheiden, welche Verbindung für welche Anwendung optimal ist.
Aktive Tests: Ping, Traceroute, iperf, Synthetic Traffic
Durch aktive Tests prüft SD-WAN, wie schnell und zuverlässig bestimmte Leitungen sind. Dafür schickt das System Testdaten durch diese Leitungen. Ähnlich wie ein Testauto, das bewusst über jede Straße fährt, um zu sehen, wo man am schnellsten ans Ziel kommt. Typische Werkzeuge dafür sind:
- Ping: Prüft nur die Reaktionszeit von einem Punkt zum anderen (→ Latenz).
- Traceroute: Zeigt, welchen Weg die Datenpakete nehmen und wo es langsam wird.
- iperf: Misst die echte Übertragungsgeschwindigkeit zwischen zwei Punkten (→ Durchsatz).
- Synthetic Traffic: Das System simuliert echten Datenverkehr (z.B. VoIP oder Video), um die Performance für kritische Anwendungen zu testen.
Passive Tests: Netzwerk-Monitoring des Echtzeitverkehrs, NetFlow/SFlow
Neben den aktiven Tests gibt es auch die Möglichkeit der passiven Prüfung: Statt aktiv selbst zu testen, wird der echte Datenverkehrt nur beobachtet, ohne einzugreifen und ihn zu stören. Bildlich gesprochen also wie eine Überwachungskamera, die aufzeichnet, wie viele Autos unterwegs sind, wie schnell sie fahren und wo gerade Staus entstehen. Typische Methoden dafür sind:
- Monitoring des Echtzeitverkehrs: SD-WAN schaut sich an, wie Anwendungen tatsächlich laufen.
- NetFlow/SFlow: Analysiert die Datenströme im Netzwerk, um Bandbreite, Latenz oder Paketverlust zu erkennen.
Blick in unser Tool: So sichern wir Ihre SD-WAN Netzwerk-Performance
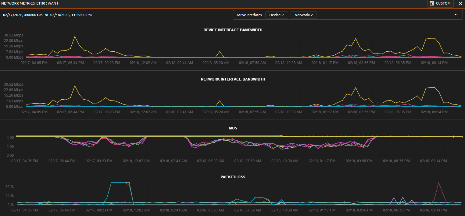
Mithilfe der nocware-Software ist eine lückenlose Überprüfung der SD-WAN Performance jederzeit möglich. Unser SD-WAN-Test analysiert die Netzwerkleistung über einen Zeitraum von 24 Stunden und macht verborgene Probleme sichtbar.

Die Analyse der Messwerte im Detail
In den oberen Graphen wird die SD-WAN-Bandbreite und der tatsächliche SD-WAN Durchsatz (Throughput) visualisiert. Die regelmäßigen Lastspitzen bei 22 Mbps zeigen die aktive Datennutzung der Anwendungen. Dieser Wert ist ein Indikator dafür, wie stark die Leitung zu bestimmten Tageszeiten beansprucht wird und ob die Kapazitäten für Ihre Prozesse ausreichen.
Besonders kritisch für die SaaS-Performance (z. B. VoIP oder Teams) ist der MOS-Wert (Mean Opinion Score). Während ein Wert von 4.5 für eine exzellente Sprachqualität steht, zeigt die Grafik (z.B. zwischen 06:00 PM und 01:00 AM, wie auch zwischen 04:00 AM und 04:00 PM) deutliche Schwankungen, die sich teilweise auch in Packetloss abbilden.
Echtzeit-Diagnose: Wenn das System eingreift
Die Grafik bietet eine detaillierte SD-WAN-Performance-Analyse. Hier wird die Ursache für die Qualitätsminderung sofort deutlich:
- Einige Peerings verzeichnen einen SD-WAN-Paketverlust (Packet Loss) von 100 %.
- Konkret ist die Verbindung an einem WAN Interface von 09:23 PM – 12:00 AM komplett unterbrochen. Solche Ausfälle können beispielsweise durch Port Flapping verursacht werden.
Dank des Echtzeit-Monitorings lässt sich nicht nur der Netzwerkfehler lokalisieren, sondern auch die Stärken des Systems beobachten. Im MOS-Graphen sind mehrere Linien abgebildet. Jede steht für einen SD-WAN Peer. Die Qualität einiger Peers lässt stark nach und Echtzeitanwendungen, wie etwa Telefonie, wären kaum noch möglich. Das SD-WAN greift hier aber aktiv ein und leitet, je nach Einstellung, mindestens die sensiblen Dienste auf die qualitativ besten Peers.
Traffic Steering und Shaping
Je nach Anforderung lassen sich für einzelne Applikationen gezielte Richtlinien definieren s.g.Traffic Steering. Dabei wird festgelegt, welche Qualitätsmerkmale für eine Anwendung entscheidend sind:
- Benötigt die Applikation besonders viel Bandbreite, während Latenz weniger kritisch ist?
- Oder sind geringe Latenz und minimaler Jitter essenziell, während der Bandbreitenbedarf gering ist?
Auf Basis dieser Kriterien wird der Datenverkehr automatisch über das jeweils optimal geeignete Peering oder die beste verfügbare Verbindung geleitet.So erhält jede Anwendung genau die Netzwerkqualität, die sie tatsächlich benötigt.
Mit Traffic Shaping lassen sich Bandbreiten gezielt steuern:
- Maximale Bandbreite für bestimmte Applikationen begrenzen
- Mindestbandbreite für geschäftskritische Anwendungen reservieren
Ein klassisches Szenario wäre z.B.:
Ein Kollege startet einen großen Download, plötzlich wird das gesamte Netzwerk langsam, Videocalls ruckeln oder Telefongespräche brechen ab.Traffic Shaping verhindert genau das:
- Downloads können auf eine definierte Maximalgeschwindigkeit begrenzt werden
- Kritische Anwendungen wie Telefonie oder Videokonferenzen erhalten eine garantierte Mindestbandbreite
Dadurch bleibt das Netzwerk auch bei hoher Last stabil und geschäftskritische Services funktionieren zuverlässig, auch wenn grade einzelne Peers, oder WAN Interface unter verringerter Qualität leiden.
Ein weiterer Effizienz-Vorteil: Kosten senken durch intelligentes Routing
Neben Stabilität und Performance spielt auch die Wirtschaftlichkeit der Anbindungen eine entscheidende Rolle.Durch intelligentes Routing und den gezielten Einsatz moderner Technologien lässt sich die vorhandene Bandbreite effizienter nutzen und damit indirekt Kosten reduzieren.
Je nach eingesetzter Technologie entsteht ein gewisser Protokoll-Overhead. Ein klassischer IPsec-Tunnel verursacht beispielsweise rund 10 % Overhead. Das bedeutet konkret: Bei einer 100 Mbit/s-Leitung stehen effektiv nur etwa 90 Mbit/s für die eigentlichen Nutzdaten zur Verfügung. Mit optimierten Verfahren, wie etwa durch effizientere Tunnelmechanismen, oder Komprimierungstechniken, kann dieser Overhead reduziert, oder ganz eingespart werden. Die Folge:
- Mehr nutzbare Bandbreite
- Bessere Performance ohne Leitungsupgrade
- Geringere Notwendigkeit teurer Bandbreitenerhöhungen
Dieser Ansatz ist besonders interessant an Standorten:
- an denen Bandbreite teuer ist (z. B. MPLS, Satellit, LTE/5G)
- an denen physikalisch nur begrenzte Bandbreite verfügbar ist
- oder in Regionen mit schlechter Netzinfrastruktur
Hier zählt jedes eingesparte Megabit. Intelligentes Routing sorgt dafür, dass die vorhandene Infrastruktur maximal effizient genutzt wird, bevor zusätzliche Kosten durch Upgrades entstehen. 
Das obige Beispiel verdeutlich die Einsparung an Daten, wenn man eine moderne Lösung wie das SD-WAN unserer Partner einsetzt, statt auf herkömmliche Ansätze wie DMVPN, IPsec, oder andere klassische VPN-Lösungen zu setzen.
- Höherer Nutzdurchsatz: Durch effizientere Datenpakete und den Verzicht auf unnötigen Protokoll-Ballast lassen sich, wie in unserer Analyse gezeigt, jährlich bis zu 525 TB Datenvolumen einsparen.
- Direkte Ersparnis: Diese technologische Optimierung führt zu einer Reduzierung der Bandbreitenkosten von etwa 11,75%
- Mehr Netto-Reichweite: Da weniger Kapazität für den Transport-Header verbraucht wird, steht Ihren Anwendungen mehr tatsächliche SD-WAN-Brandbreite für den produktiven Datenaustausch zur Verfügung.
Das Ergebnis sind nicht nur sichere Verbindung, sondern auch eine Infrastruktur, die weitaus effizienter arbeitet als mit Standard-Tunnel-Verfahren.
Best Practices für SD-WAN-Performance
SD-Wan bringt ausschließlich Vorteile: Es sorgt dafür, dass Firmendaten automatisch den schnellsten, stabilsten und zuverlässigsten Weg durch Netzwerk nehmen. Es macht die Netzwerkverwaltung einfacher, da alles zentral überwacht und gesteuert wird. Diese 5 Best Practices fassen zusammen, wie SD-WAN am besten performt:
- Regelmäßiges Monitoring und Benchmarking: Kontinuierliches Beobachten und Vergleichen der Netzwerkwerte stellt sicher, dass die Verbindungen dauerhaft leistungsfähig bleiben.
- SLA-basierte Überwachung einrichten: Eine SLA-basierte Überwachung prüft automatisch, ob die vereinbarten Qualitätswerte eingehalten werden, und meldet Abweichungen frühzeitig.
- Netzwerksegmentierung und Priorisierung von Anwendungen: Kritische Anwendungen wie Telefonie oder Videokonferenzen erhalten Vorrang gegenüber weniger wichtigen Datenströmen.
- Nutzung von Cloud-Optimierungsfunktionen: Cloud-Optimierungsfunktionen sorgen dafür, dass Cloud-Anwendungen stets über den bestmöglichen Netzwerkpfad laufen.
- Firmware- und Software-Updates der SD-WAN-Geräte: Regelmäßige Updates gewährleisten Sicherheit, Stabilität und eine dauerhaft optimale Performance des SD-WAN.
Maximale Kontrolle für mehr SD-WAN Performance
Die Umstellung auf eine moderne Netzwerkarchitektur ist der erste Schritt, die kontinuierliche Optimierung der zweite. Wie wir gesehen haben, ist eine exzellente SD-WAN Performance kein Zufallsprodukt, sondern das Ergebnis aus präziser Messung und intelligenter Technik.
Transparenz und Leistung mit nocware
Mit der Monitoring-Software von nocware machen wir das Unsichtbare sichtbar. Wie bieten Ihnen nicht nur die Vernetzung selbst, sondern auch die Werkzeuge, um deren Überlegenheit täglich zu beweisen. Unsere detaillierte Performance-Analyse gibt Ihnen die Sicherheit, dass Ihre geschäftskritischen Anwendungen jederzeit die Priorität und Bandbreite erhalten, die die benötigen. Mit nocware erhalten Sie volle Transparenz über Ihre SD-WAN-KPIs. Kontaktieren Sie uns gerne für ein persönliches Beratungsgespräch.
